Aller au contenu

Messages recommandés

Posté

Salut,

Je sais que vous êtes tous des cadors avec NINA jusqu'à lui faire piloter vos machines à café. ;)

De mon coté, j'utilisais le séquenceur "legacy" pour faire des prises de vue simples donc ça m'allait bien. Par contre, là, j'ai commencé à faire une mosaïque de 4 tuiles des dentelles, donc je me suis dis que c'est mieux d'utiliser quand même toute la puissance du séquenceur de NINA.

J'ai donc regardé une vidéo pour comprendre comment ça marche vu que je ne connais pas, et j'ai construit ma propre séquence.

Pouvez vous me dire si pour vous c'est bon, ou si j'ai oublé un truc essentiel?

 

Setup:

  • C14 EdgeHD (en mode Hyperstar)
  • Monture Titan 1:50 (connectée au PC en ASCOM)
  • ASI6200MC
  • Guidage avec ASI174MM (via PHD2 qui communique en ASCOM USB avec la Titan)
  • PAS de moteur de MAP
  • ouverture/fermeture toit à l'huile de coude

 

voici la séquence:

Sequence1.JPG.d2ed69adee83e9f703bde4ed4987cabe.JPG

 

Sequence2.JPG.8de4b095e1855f04fed1342f2707d639.JPG

les "panel 3 & 4 sont identiques aux Panel 2. Il y a que 5 poses pour chaque panel, l'idée étant de couvrir 4 panels nuit après nuit pour rendre les tuile équilibrées, plutôt que faire Nuit 1 Panel 1&2 et Nuit 2 Panel 3&4...

Aussi, je vois pas trop à quoi sert cette ligne:

image.png.8c4fd84206e8218bb2cfcd2974c86d21.png

parce qu'on peut rien rentrer dedans (donc j'ai choisi de l'ignorer.

 

Merci à vous🙂

 

a+

 

Serge

Posté (modifié)

Salut, tu pourras sauvegarder dans tes modèles via un glisser /déposer et ça permet de te faire des séquences automatiques. "Galaxie", "nébuleuse ",

etc.

Comme ça, dans le cadrage, tu n'as plus qu'à ajouter à la séquence "galaxie" et c'est tout prêt.

Tu ajoutes un modèle démarrage et un modèle arrêt et ça te fait le reste.

 

J'imagine que la première partie est juste pour préparer le guidage ? Il faut donc lancer ça s'il fait nuit un minimum. 

Je ne sais pas trop pourquoi tu utilises la fonction solvev and Sync à chaque fois. Slew and center est basé sur le platesolve.

 

Je ne vois pas de conditions de boucle donc là on dirait que tu vas faire une image de 240s et tu arrêtes le guidage.

En cas de nuages ou autre, tu devrais mettre la fonction de recentrage en cas de dérive.

Il faut aussi voir pour le retournement au méridien automatique.

La partie "déclencheur" est super importante. Il regarde ça en permanence pendant qu'il fait les images dans la boucle.

Il faut une ou des conditions de sortie de boucle (heure, lever de soleil, hauteur de la cible, nombre d'images etc.). Perso je demande 1000 images et je stoppe sur autre chose mais si ça merde, ça s'arrête à 1000.

Pas besoin de stopper le guidage si tu parques qd c'est fini.

Je ne suis pas chez moi pour te coller mes modèles mais j'ai retrouvé des vieilles copies d'écran que j'avais partagé ici. Depuis j'ai modifié des choses.

Ci dessous le détail pour 1 panneau (1 paquet). Le remplissage s'est fait automatiquement depuis l'assistant cadrage avec nom et coordonnées. C'est pour un C8

image.png.25f1fdfab6d4012e0f56d88ee9e6aa78.png 

image.png.54ca5b20109b363d3ebc2584f17ea301.png

Les 2 dernières lignes c'est dans la séquence d'arrêt. (Un paquet en soi)

Je vais voir si je trouve plus récent mais ça donne une idée.

Sam

Modifié par shibon
Posté (modifié)

 

Edit:

J'avais pas vu que tu faisais 5 images sur les 4 panneaux à la suite et tu sors.

Donc 2h et c'est tout ?

 

Dans ce cas pas besoin des boucles que j'explique mais les autres points devraient être vus (retournement, dérive, etc.)

 

Mais de mon côté j'utiliserai mes séquences classiques même pour 5 images 

Modifié par shibon
Posté (modifié)

Hello,

le 1er "slew to alt/az" utilisé pour calibrer le guidage n'est pas bon. Il faut pointer à environ ±1h du méridien, soit 165° ou 195° mais pas 180°. C'est dans le guide des bonnes pratiques de PHD.

Je mets en pièce jointe le template que j'utilise pour les images LRGB. Il est grandement inspiré de la vidéo de Patriot Astro

 

Séquence LRGB.json

Modifié par morbli
  • J'aime 2
Posté
il y a 19 minutes, shibon a dit :

 

J'imagine que la première partie est juste pour préparer le guidage ? Il faut donc lancer ça s'il fait nuit un minimum. 

c'est ce qui est prévu.

Je ne sais pas trop pourquoi tu utilises la fonction solvev and Sync à chaque fois. Slew and center est basé sur le platesolve.

c'est pour que Nina resynchronize les coordonéees du platesolve dans la Titan, car j'étais pas sûr que Slew & Center fasse aussi la synchro

 

Je ne vois pas de conditions de boucle donc là on dirait que tu vas faire une image de 240s et tu arrêtes le guidage.

Non justement. en fait je veux prendre x images de chaque tuile (5 dans cette exemple) et recommencer.

En cas de nuages ou autre, tu devrais mettre la fonction de recentrage en cas de dérive.

Ok, mais sauf accident je n'ai pas de dérive de la nuit habituellement.

Il faut aussi voir pour le retournement au méridien automatique.

Pourquoi faut il absolument un retournement au méridien automatique (en général, sur une image, je n'en fait aucun)? à quel moment? Que se passe t'il alors avec la calibration de PHD?

La partie "déclencheur" est super importante. Il regarde ça en permanence pendant qu'il fait les images dans la boucle.

Il faut une ou des conditions de sortie de boucle (heure, lever de soleil, hauteur de la cible, nombre d'images etc.). Perso je demande 1000 images et je stoppe sur autre chose mais si ça merde, ça s'arrête à 1000.

Pas besoin de stopper le guidage si tu parques qd c'est fini.

Je ne suis pas chez moi pour te coller mes modèles mais j'ai retrouvé des vieilles copies d'écran que j'avais partagé ici. Depuis j'ai modifié des choses.

Ci dessous le détail pour 1 panneau (1 paquet). Le remplissage s'est fait automatiquement depuis l'assistant cadrage avec nom et coordonnées. C'est pour un C8

 

 

Les 2 dernières lignes c'est dans la séquence d'arrêt. (Un paquet en soi)

Je vais voir si je trouve plus récent mais ça donne une idée.

Sam

Merci pour tes réponses Sam!

 

a+

 

Serge

Posté
il y a 28 minutes, morbli a dit :

Hello,

le 1er "slew to alt/az" utilisé pour calibrer le guidage n'est pas bon. Il faut pointer à environ ±1h du méridien, soit 165° ou 195° mais pas 180°. C'est dans le guide des bonnes pratiques de PHD.

Merci morbil.

 

a+

 

Serge

 

 

Posté

Merci 180,

par contre, le truc que je pige pas trop, c'est l'importance du retournement au méridien? Moi, je le faisais si et seulement si ma monture Allemande le demandais, par exemple, si on se rapprochait dangereusement de la limite de safety de la monture en cours de session. Je vois chez tout le monde le retournement au Méridien dans les déclencheurs. 

image.png.d9fa7b2984dc505ee95896afeac533e5.png

mais je ne vois pas de réglages associés à quand ce flip doit avoir lieu? NINA décide comment, quand le faire? Enfin quid du guidage sous PHD et de sa calibration? Dans ton jeu d'instructions, tu fais un restore guiding et c'est tout. Fallait pas aussi recalibrer le guidage?

 

Merci & a+

 

Serge

  • J'aime 1
Posté
il y a 6 minutes, C14edgeHD a dit :

Merci 180,

par contre, le truc que je pige pas trop, c'est l'importance du retournement au méridien? Moi, je le faisais si et seulement si ma monture Allemande le demandais, par exemple, si on se rapprochait dangereusement de la limite de safety de la monture en cours de session. Je vois chez tout le monde le retournement au Méridien dans les déclencheurs. 

image.png.d9fa7b2984dc505ee95896afeac533e5.png

mais je ne vois pas de réglages associés à quand ce flip doit avoir lieu? NINA décide comment, quand le faire? Enfin quid du guidage sous PHD et de sa calibration? Dans ton jeu d'instructions, tu fais un restore guiding et c'est tout. Fallait pas aussi recalibrer le guidage?

 

Merci & a+

 

Serge

C'est dans "Option;Imaging;Flip Meridian Setting".

Rien à configurer dans PHD ça marche tout seul.

Posté

Merci morbli.

bon, j'ai retravaillé ma séquence et je fais maintenant un retournement au méridien (pour faire comme vous même si je saisi pas encore l'utilité, c'est plus un nid à emmerdes). J'ai également créé des template startup, mosaïc, warmup afin de faire bien. 

donc, début de séquence:

Sequence1.JPG.1a6d8ddacc49923b8bd58b6df94014fb.JPG

ce que je veux que ça fasse:

  • commencer à refroidir la caméra à 0° sur 5 min
  • pointer à l'endroit qui va bien pour faire une calibration
  • s'assurer que le suivi en bien à vitesse sidérale
  • faire un plate solve pour dire à la titan ou elle pointe exactement
  • refroidir à -10° sur 5 min
  • arrèter l'autoguidage
  • attendre que mon lampadaire s'éteigne avant d'attaquer.

Sequence2.JPG.0ff6113c93072118b7c6dfe7bfc8a8c8.JPG

J'ai mis le retournement au méridien dans le container de la mosaïque, mais j'utilise DIY meridian flip pour maximiser mes chances que ça ne foire pas (merci Elsassastronomy) Du coup, ça fait:

  • arrêt guidage
  • retournement
  • platesolve pour voir ou il pointe maintenant
  • recentrage sur la cible en cours
  • recalibration et redémarrage du guidage

ensuite la séquence d'imagerie en elle même subdivisée en panels de 1 à 4 10 poses à la fois.

Sequence3.jpg.909cd699416972ce9c014f5a9a978474.jpg

en début de chaque séquence, on lui dit:

  • déplace toi sur la cible et centre
  • dis à la Titan ou elle est.
  • recommence le guidage
  • fais les subs
  • arrête de guider.

et c'est comme ça pour les 4 tuiles

enfin:

Sequence4.JPG.7f4f316377a7b5fdf721041ecd8e28e9.JPG

 

on réchauffe sur 10 min et on park

 

a+

 

Serge

Posté (modifié)

Il manque 2 trucs dans les déclencheurs:

image.png.e87ed59e7510632423c627b8f2ff8007.png

Center After Drift: après n poses il fait un platesolve et vérifie si tu es toujours dans la tolérance. Si ce n'est pas le cas, il refait un Center.

Restore Guiding: si pour une raison ou une autre il perd le guidage, il le relance à la fin de la pose.

 

Ces deux instructions sont indispensables si tu choppes des nuages en cours de session. C'est ton assurance "nuit tranquille", tu peux lancer la séquence, aller te coucher  et dormir sur les 2 oreilles.

 

Je ne suis pas persuadé du bien fondé du DIY Meridian Flip. Je l'avais installé pour voir mais je suis revenu au classique.

De plus, je vois que tu l'as customisé avec Force Calibration: On. C'est en contradiction avec la 1ère calibration que tu as fait près du méridien.

Et pourquoi tu attends 30s au milieu de cette séquence?

 

Les Solve and Sync ne servent à rien. Après un "Center" la monture est automatiquement synchronisée si dans "Option:Equipement;Telescope" Auto Sync est activé.

image.png.de5fbe0a1c895b4593c1d7c4eeeaa3cc.png

Modifié par morbli
  • J'aime 1
Posté (modifié)

Pour le solve and sync, avec une position Park home pas sur le zéro, c'est le seul moyen que la monture s'y retrouve à la fin.... Depuis elle est correctement parkee à 100% moi alors qu'au paravant.... Flop régulièrement... :)

Âpres des recherches passées, d'autres sont dans mon cas, sans toujours d'explications.

Mais ça marche.

 

Je l'ajoute en tout début après le polar align et en toute fin de nuit.

 

Ne sert à rien en effet si aucun souci de parking !

 

Modifié par 180Vision
Posté (modifié)

Pour le meridian flip, c'est en effet un garant de bon fonctionnement... Pour ceux qui guident en st4 !

(du fait de la non transmission de position de DEC je crois)

 

Pour ceux qui guident en pulse via ascom, le retournement Nina de base de passe très bien.

 

Il faut en effet que la calibration phd2 soit faite en décalage est/ouest du méridien sud par exemple.

 

Pour la calibration, si lunette guide+caméra ne bougent pas... Pas besoin de refaire plus que de raison... Cad plusieurs semaines ou mois !

Modifié par 180Vision
Posté
8 hours ago, C14edgeHD said:

Merci 180,

par contre, le truc que je pige pas trop, c'est l'importance du retournement au méridien? Moi, je le faisais si et seulement si ma monture Allemande le demandais, par exemple, si on se rapprochait dangereusement de la limite de safety de la monture en cours de session. Je vois chez tout le monde le retournement au Méridien dans les déclencheurs. 

image.png.d9fa7b2984dc505ee95896afeac533e5.png

mais je ne vois pas de réglages associés à quand ce flip doit avoir lieu? NINA décide comment, quand le faire? Enfin quid du guidage sous PHD et de sa calibration? Dans ton jeu d'instructions, tu fais un restore guiding et c'est tout. Fallait pas aussi recalibrer le guidage?

 

Merci & a+

 

Serge

 

J'avais loupé ta réponse...

Répondu plus bas pour la calibration.

 

Pour le meridian flip, c'est en effet géré par. Nina selon les paramètres (fourni par @morbli )

8 hours ago, C14edgeHD said:

 

 

Un problème qui reste par contre entier et sans solution... Le café (ou l'apéro)! :)

Posté
Il y a 14 heures, 180Vision a dit :

 

J'avais loupé ta réponse...

Répondu plus bas pour la calibration.

 

Pour le meridian flip, c'est en effet géré par. Nina selon les paramètres (fourni par @morbli )

 

Un problème qui reste par contre entier et sans solution... Le café (ou l'apéro)! :vin:

ensuite, il faut surtout pas oublier la commande "fais le café ou l'aspirine pour le lendemain matin!

 

Ben, si la première commande c'est l'apéro, il y a intérêt que la séquence marche ni:1e:ckel

Merci @morblij'ai enlevé tous mes "solves & sync"  et je me suis assuré de bien avoir le Automatic Sync ON. j'ai viré tous mes DIY Meridian flip & compagnie.

et j'ai  rajouté image.png.1dfe6dad2270f9b18ab12d365e859810.png

que j'ai mis dans les triggers de chaque prises de vues vu que je sais pas à quel moment le meridian flip peut arriver (pendant panel 1,2,3 ou 4?)

J'avais peur aussi que si je le mettais dans la séquence de démarrage, les triggers ne soit plus prises en compte un fois celle-ci terminée et que l'on est passé en séquence "mosaïque".

de toute manière, "ça mange pas de pain".

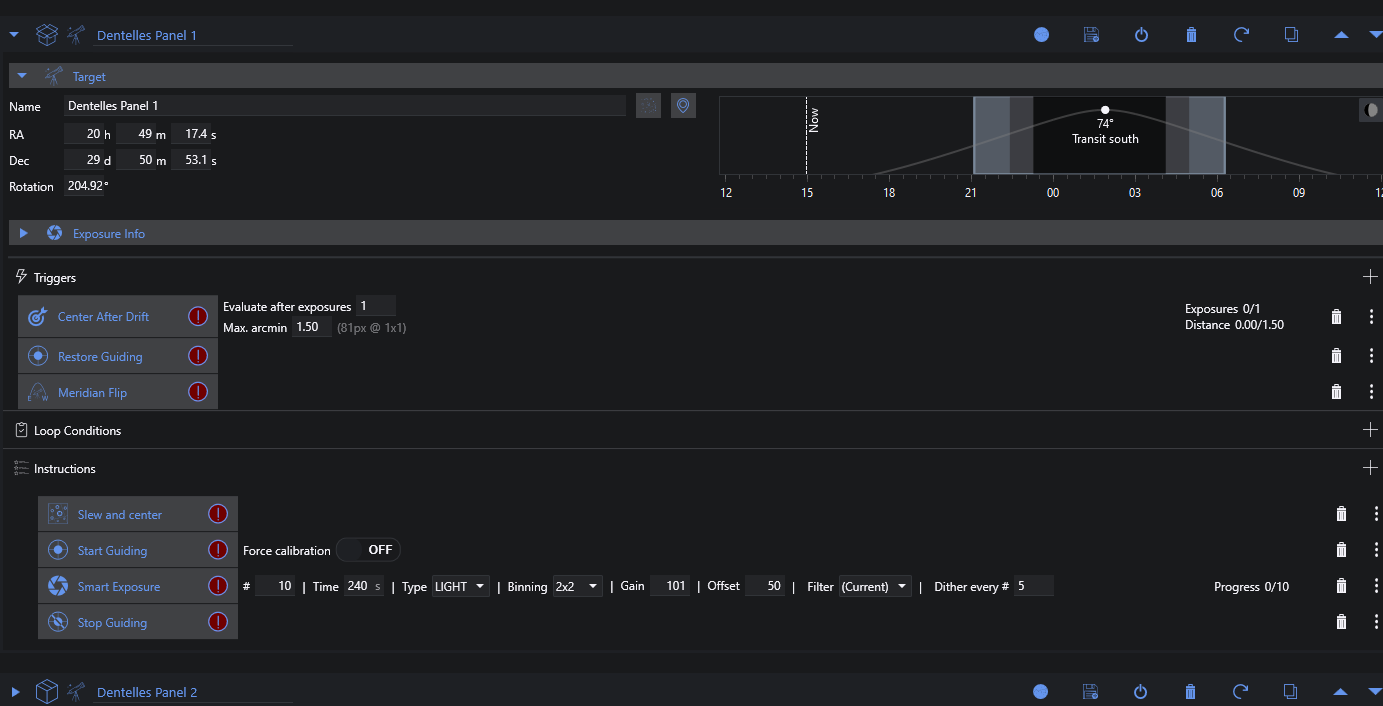
Voici donc une tuile typique:

image.png.3f34d3f1ed790cb23aa617d5b26dc137.png

les trois autres sont identiques.

 

Bon, il ne reste plus qu'a tester probablement cette nuit avant le "vrai run" vers la nouvelle lune.

 

a+

 

Serge

  • J'aime 1
Posté (modifié)

Par contre, question c*n, j'arrete pas de lire des références aux "automatic Meridian Flip settings" sous Options/imaging, sauf que moi, j'ai juste les paramètre "Meridian Flip", pas automatic?

image.thumb.png.b48295dad748f7c6c056608f6eedc79c.png

Versus:

NINA auto meridian flip settings - Experienced Deep Sky Imaging - Cloudy  Nights

une idée?

 

a+

 

Serge

Modifié par C14edgeHD
Posté (modifié)

j'ai comme toi

image.png.82b234b3fbc763434bfd8cf660691a80.png

 

Peut-être une histoire de version. Je suis en 2.3 BETA001

 

D'où sort l'écran que tu présentes?

Modifié par morbli
Posté

Ah moi sur que du 3.0 nightly et plus chez moi...

 

Serge, tu es bien en pulse via ascom et pas en guidage st4 direct  car sinon, je crois qu'il vaut mieux utiliser le DIY ?

 

On a hâte de connaître le verdict et le résultat surtout !

 

Posté
il y a 3 minutes, 180Vision a dit :

Ah moi sur que du 3.0 nightly et plus chez moi...

 

Serge, tu es bien en pulse via ascom et pas en guidage st4 direct  car sinon, je crois qu'il vaut mieux utiliser le DIY ?

 

On a hâte de connaître le verdict et le résultat surtout !

 

Oui oui, j'ai que l'USB de branché, j'utilise donc pas le port ST4 de l'ASI174MM. 

 

a+

 

Serge 

  • J'aime 1
Posté

Salut'

J'ai fais un run de la séquence cette nuit et ça marche ! Je suis redescendu à 02:00 pour assister au retournement et aucun soucis, le guidage à repris impec. 

Ce qui est bien, c'est que la séquence alterne 10 poses de chaque tuile toute la nuit. Je pense que cette manière de faire ne peut donner que des tuiles similaires entre elles. 

 

Seul truc, c'est que le platesolve déclenché par le "center after drift" échoue a chaque image (pas surprenant vu le nombre d'étoiles sur une pose de 240Sec à 700mm) alors que mon "slew and center" qui fait le platesolve sur des poses de 2 Sec marche très bien. De toute façon pour chaque tuile, le guidage ne lâche rien avec un peu de dithering toutes les 5 poses, donc c'est pas un show stopper. 

Donc ça marche bien en mode Hyperstar, reste à voir ce que ça donnera en mode focale native de 3910mm.

 

En tout cas merci à vous pour vos tuyaux et conseils. Ça m'a bien aidé. 👍😊

 

a+

 

Serge 

  • J'aime 3
Posté
il y a une heure, C14edgeHD a dit :

Seul truc, c'est que le platesolve déclenché par le "center after drift" échoue a chaque image (pas surprenant vu le nombre d'étoiles sur une pose de 240Sec à 700mm) alors que mon "slew and center" qui fait le platesolve sur des poses de 2 Sec marche très bien.

J'avais le truc quand je faisais du narrow band avec mon RC8.

J'ai résolu en modifiant le paramètre "Ignore stars less than" dans Astap.

image.png.9275f2e384de81b70fa3211b480fda32.png

Dans astap, tu ouvres un des fichiers fit acquis et tu ajustes le paramètre jusqu'à ce qu'il réussisse le solve

  • J'aime 1
Posté
Il y a 1 heure, morbli a dit :

J'avais le truc quand je faisais du narrow band avec mon RC8.

J'ai résolu en modifiant le paramètre "Ignore stars less than" dans Astap.

image.png.9275f2e384de81b70fa3211b480fda32.png

Dans astap, tu ouvres un des fichiers fit acquis et tu ajustes le paramètre jusqu'à ce qu'il réussisse le solve

Thx!

 

a+

 

Serge

Rejoignez la conversation !

Vous pouvez répondre maintenant et vous inscrire plus tard. Si vous avez un compte, connectez-vous pour poster avec votre compte.

Invité
Répondre à ce sujet…

×   Collé en tant que texte enrichi.   Coller en tant que texte brut à la place

  Seulement 75 émoticônes maximum sont autorisées.

×   Votre lien a été automatiquement intégré.   Afficher plutôt comme un lien

×   Votre contenu précédent a été rétabli.   Vider l’éditeur

×   Vous ne pouvez pas directement coller des images. Envoyez-les depuis votre ordinateur ou insérez-les depuis une URL.

  • En ligne récemment   0 membre est en ligne

    • Aucun utilisateur enregistré regarde cette page.
×
×
  • Créer...

Information importante

Nous avons placé des cookies sur votre appareil pour aider à améliorer ce site. Vous pouvez choisir d’ajuster vos paramètres de cookie, sinon nous supposerons que vous êtes d’accord pour continuer.