Aller au contenu

Messages recommandés

Posté

Bonjour,,

 

Je viens d'acquérir un focuscube3 de Pégasus et j'ai déjà quelques regrets étant confronté aux difficultés d'utilisation de cet appareil. Le problème est qu'il est livré sans aucune notice d'utilisation (le pdf téléchargeable sur le site Pégasus ne contient que des informations sur l'installation du focus cube sur un setup). 

Le problème est que je ne parviens pas à faire MAP. Par conséquent je ne peux plus faire d'astrométrie et je ne peux également plus faire de mise en station avec le module TPA sous NINA. Bref, mon setup est devenu inutilisable avec le focus cube. Je pense qu'il s'agit sans doute d'un problème de paramétrage dans unity et/ou dans NINA, reste que pour l'instant je n'ai pas la solution. J'ai évidemment interrogé le SAV de PEGASUS qui a le mérite d'exister mais pas davantage. Ils m'ont recommandé de regarder des tutos sur le net, qui expliquent comment utiliser leur focuscube. Evidemment à les entendre tout cela est très simple. J'ai donc visionné les tutos en question mais sans trouver aucune réponse à mes problèmes. 

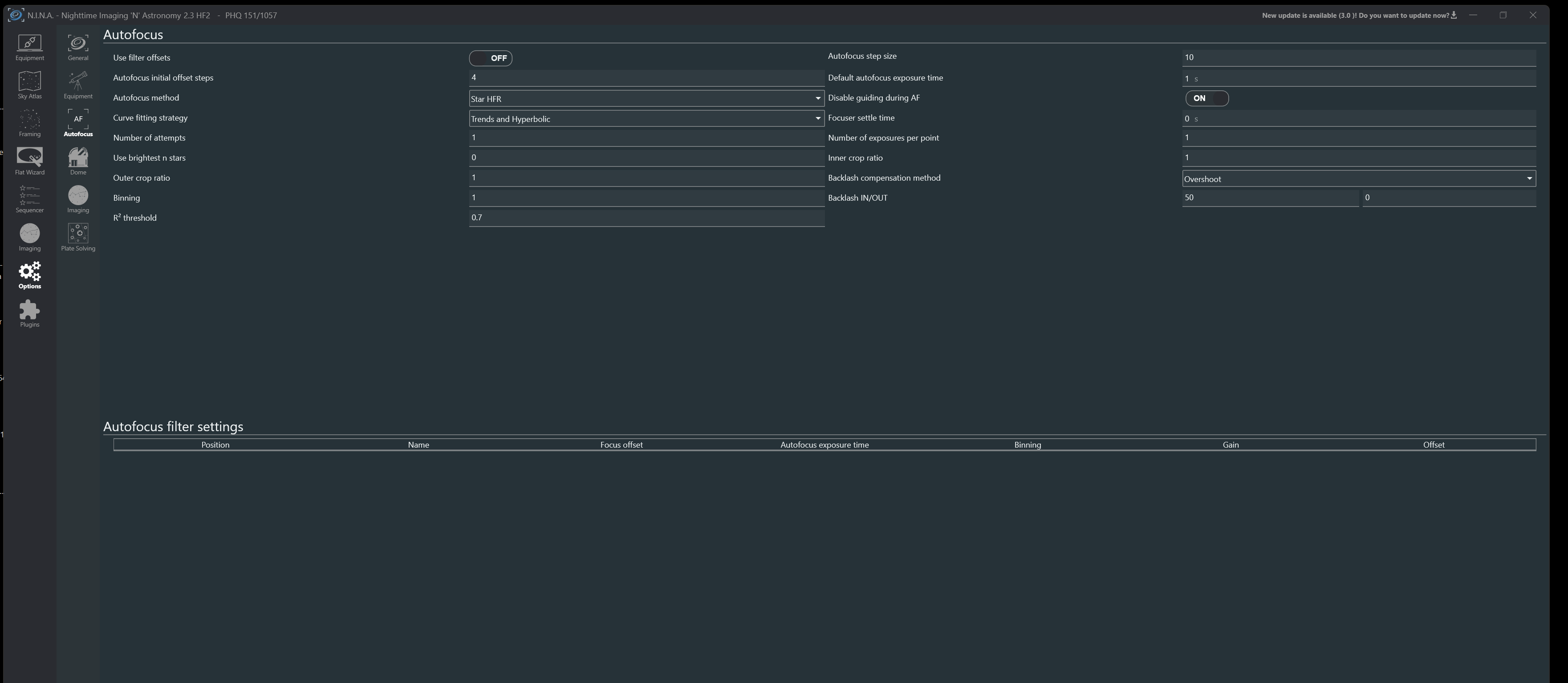
J'espère donc qu'un utilisateur du focuscube sur ce forum pourra m'aider. A toutes fin utile j'ajoute en PJ de ce message des copies d'écran des réglages de mon focus cube  dans NINA et dans UNITY ainsi que les messages d'erreur sous NINA lorsque je lance un start focus. 

 

Bon ciel à tous

 

 

Capture d'écran 2024-03-25 111653.png

Capture d'écran 2024-03-25 111826.png

Capture d'écran 2024-03-25 112342.png

Capture d'écran 2024-03-25 001558.png

Posté (modifié)

Hello,

 

Tu arrives à le commander manuellement, depuis le logiciel Unity ou depuis son onglet matériel dans N.I.N.A. ? Si non, il faut trouver la cause.

Si oui, il faut ensuite s'approcher d'une bonne mise au point, avant de lancer l'autofocus de N.I.N.A.

 

D'ailleurs, je conseille le plugin HocusFocus, plus performant et plus rapide.

Modifié par schizophrene
  • Merci / Quelle qualité! 1
Posté

Idem que JM, tout pareil, même conseils, même réglages.

Il faut 3 ou 5" de pose, avec un filtre uv ou sans, lpro à la rigueur. Si obligé de mettre au point sur un filtre plus étroit, ooissble qu'il faille augmenter même.

0.8 inner crop, stabilisation 5".

Il faut faire une map degrossie avec les curseurs, sinon ça part dans les choux.

Il suffit de noter la dernière position af à chaque fois pour repartir de la les autres fois.

Si tu as pas le bon zéro par rapport à tonPO, moi je dévisse la prise de l'axe sur le coupleur pour libérer le PO et je demande au focuder d'aller à 0. Rétraction manuelle du PO et reblocage de la vis du coupleur sur l'axe. Et hop....

 

J'ai un V2 moi qui fonctionne parfaitement.

J'ai du zwo sur l'autre et c'est idem, le focuscube ayant un meilleur driver avec unity en terme de fonctionnalités d'ailleurs.

 

  • Merci / Quelle qualité! 2
Posté

Je pense que tout a été dit par les copains, donc préconisations à mettre en œuvre dans l'ordre (Hocus Focus, temps de pose, réglage du zéro mécanique, inner crop ratio, ...). J'ai également un Focus Cube sur une de mes lulus qui fonctionne sans problème, la MAP auto avec NINA étant réussi à 100% dans tous les cas.

 

Par contre, un point qui peut être important pour les réglages de l'autofocus, tu ne précises pas quel type d'imageur tu utilises (lulu, newton, ...). Selon le type d'instrument, il peut y avoir quelques subtilités concernant les réglages.

  • J'aime 1
  • Merci / Quelle qualité! 1
Posté
1 hour ago, Discret68 said:

Je pense que tout a été dit par les copains, donc préconisations à mettre en œuvre dans l'ordre (Hocus Focus, temps de pose, réglage du zéro mécanique, inner crop ratio, ...). J'ai également un Focus Cube sur une de mes lulus qui fonctionne sans problème, la MAP auto avec NINA étant réussi à 100% dans tous les cas.

 

Par contre, un point qui peut être important pour les réglages de l'autofocus, tu ne précises pas quel type d'imageur tu utilises (lulu, newton, ...). Selon le type d'instrument, il peut y avoir quelques subtilités concernant les réglages.

 

Oui je confirme ce point.

Sur ma 72 ED, j'avais déjà le FocusCube avec des réglages "standards" habituels sur le "pas", etc...

 

Sur la FRA300 en PETZVAL, j'ai une zone de MAP qui est beaucoup plus étroite et du coup, j'ai un pas pour l'AF qui est de 10 !

(Et donc calcul du point de départ en conséquence pour arriver en gros à 4x le HFR de MAP)

 

Je pense que c'est dû à la construction optique + PO.

Posté (modifié)
Il y a 8 heures, 180Vision a dit :

Je pense que c'est dû à la construction optique + PO.

 

Tout dépend effectivement de la partie mécanique du focuser et de la démultiplication réelle entre axe de manœuvre et déplacement du focuser. C'est très différent d'une équipement à l'autre.

A titre d'exemple, avec le focuser/rotateur de mon newton (un Integra85), il y a188600 pas moteur pour 10mm de course (résolution de 0.053 micron par pas moteur). Ce qui fait qu'avec NINA, j'ai 1500 pas focuser entre 2 pas de mesure de la HFR et 5 points de mesure.

A contrario, sur la lulu de 80 avec un USB Focus V3, j'ai 40 pas entre 2 mesures de HFR. Et sur la FS60 avec le FocusCube, c'est 80 pas.

 

Sur un SCT, où on agit par déplacement du primaire, c'est encore bien plus faible. Sur des C8, j'ai fréquemment vu une valeur de l'ordre de 5 pas entre 2 points de mesure de la HFR. Le déplacement du primaire occasionnant une variation de focus d'environ 10 fois le déplacement du primaire, il faut y aller mollo.

 

C'est pour cette raison qu'en général, je ne précise pas le nombre de pas moteur nécessaires pour faire la courbe, mais je préconise la méthode simple qui consiste à relever la position (à peu près) du moteur là où la HFR est la plus basse et de trouver la position pour une HFR de 3 à 4 fois la valeur mini lorsque c'est une lunette et d'environ 2,5 fois lorsque c'est un télescope à miroir. Avec un télescope (newton, SCT ou autre), la dé-focalisation génère des étoiles en forme de donuts, et ça, NINA n'apprécie guère.

Ensuite, il suffit de diviser le delta entre les valeurs mesurées par le nombre de pas de mesure. Et roule ma poule !

 

Modifié par Discret68
  • J'aime 1
  • Merci / Quelle qualité! 1
Posté

Je me demande pourquoi nous essayons d'aider @roza, car après avoir lancé cette discussion et malgré les différentes suggestions que nous lui avons proposé, il n'a aucune réaction ! A croire qu'il n'a que faire de l'aide proposée.

 

J'adore ce genre de comportement 👎👎

 

JP

  • Comme je me gausse! 1
Posté
il y a 55 minutes, Discret68 a dit :

J'adore ce genre de comportement 👎👎

Si il y avait que lui.. Vis avec ton temps, tu es en 2024 !

  • J'aime 1
  • Comme je me gausse! 1
Posté
il y a une heure, krotdebouk a dit :

Si il y avait que lui.. Vis avec ton temps, tu es en 2024 !

 

C'est vrai, il y en a un "certain nombre" qui présente le même mode de fonctionnement !

  • J'aime 1
  • Comme je me gausse! 1
Posté

Le problème, c'est qu'il poste a minima sur Facebook (et je me demande si en face aussi). Et c'est souvent dans ce cas que, une fois réponse obtenue ailleurs, on délaisse nos autres postes...

  • 2 semaines plus tard...
Posté (modifié)

Désolé ... je n'étais pas revenu sur cette page et je ne vous avais pas remercié pour vos contributions ce qui n'est effectivement pas trés correct.  Oui je "post" sur un autre forum et beaucoup plus rarement sur une page FB, et généralement je n'oublie de répondre et de remercier ceux qui m'apportent leur aide ( contrairement à ce qu'avance schizophrene).  Je ne crois pas qu'il soit interdit de contribuer sur différents forums. 

En ce qui concerne les problèmers rencontrés avec le focus cubev3, cela était enr éalité essentielement la cause d'un mauvais montage de ma part.

il y a 2 minutes, roza a dit :

Désolé ... je n'étais pas revenu sur cette page et je ne vous avais pas remercié pour vos contributions ce qui n'est effectivement pas trés correct.  Oui je "post" sur un autre forum et beaucoup plus rarement sur une page FB, et généralement je n'oublie de répondre et de remercier ceux qui m'apportent leur aide ( contrairement à ce qu'avance schizophrene ).  Je ne crois pas qu'il soit interdit de contribuer sur différents forums. 

En ce qui concerne les problèmers rencontrés avec le focus cubev3, cela était enr éalité essentielement la cause d'un mauvais montage de ma part.

 

Modifié par roza
  • J'aime 1
Posté

Note que je ne t'ai pas précisément incriminé sur les non-réponses après obtention d'une réponse ailleurs. J'expliquais un fait commun.

C'est un constat, c'est comme ça : beaucoup d'humains, après avoir obtenu réponse, zappent de mettre à jour leurs topics. C'est d'ailleurs surtout le cas sur FB, dans les groupes.

 

Le post sur différents forums n'est évidemment pas interdit. Mais le respect de la communauté, dans ce cas, implique de tenir à jour sur chaque post.

Ensuite, l'erreur est humaine, tout comme l'oubli. Je ne m'en offusque pas. Ou plus (j'ai quitté un chouette forum un jour - non lié à l'astronomie - quand un énième nouveau posait une question basique, sans aucune recherche ni politesse).

 

Bref, le principal ait que tu as résolu (c'est ce que je déduis de ta réponse) ton problème.

  • J'aime 1

Rejoignez la conversation !

Vous pouvez répondre maintenant et vous inscrire plus tard. Si vous avez un compte, connectez-vous pour poster avec votre compte.

Invité
Répondre à ce sujet…

×   Collé en tant que texte enrichi.   Coller en tant que texte brut à la place

  Seulement 75 émoticônes maximum sont autorisées.

×   Votre lien a été automatiquement intégré.   Afficher plutôt comme un lien

×   Votre contenu précédent a été rétabli.   Vider l’éditeur

×   Vous ne pouvez pas directement coller des images. Envoyez-les depuis votre ordinateur ou insérez-les depuis une URL.

  • En ligne récemment   0 membre est en ligne

    • Aucun utilisateur enregistré regarde cette page.
×
×
  • Créer...

Information importante

Nous avons placé des cookies sur votre appareil pour aider à améliorer ce site. Vous pouvez choisir d’ajuster vos paramètres de cookie, sinon nous supposerons que vous êtes d’accord pour continuer.