Toute l’activité
- Dernière heure
-
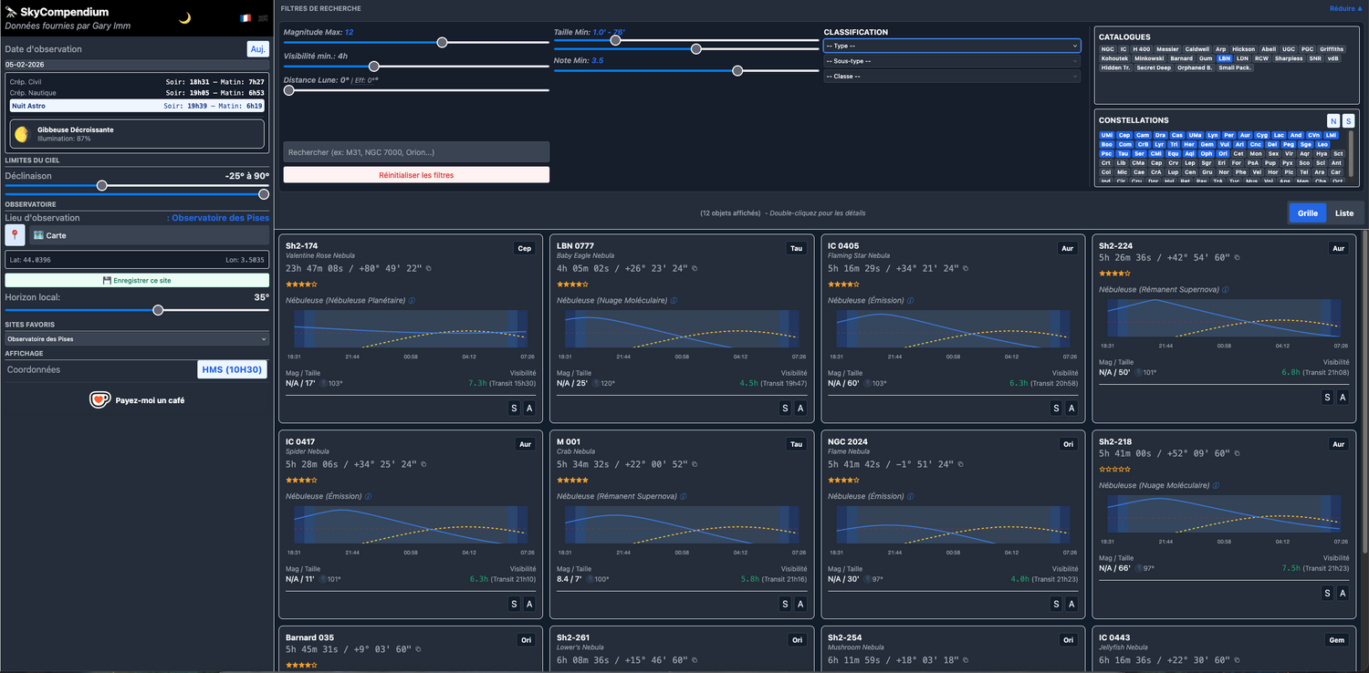
Salut les astrams ! Je vous partage un projet passionnant appelé SkyCompendium, conçu pour faciliter la préparation de vos sessions d'observation et d'astrophotographie. Cet outil est basé sur le célèbre "Compendium of Astrophotography Targets" de Gary Imm, une base de données de plus de 3 000 objets sélectionnés avec soin (nébuleuses rares, groupes de galaxies, zones IFN...). L'idée est de transformer l'ancien fichier Excel, parfois complexe à utiliser sur le terrain, en une web-app interactive et fluide. Les fonctionnalités clés : Planification en temps réel : L'application utilise votre position GPS pour calculer instantanément quels objets sont visibles au-dessus de votre horizon local à l'instant T. Mode Hors-ligne : Une fois chargée, l'appli fonctionne sans réseau (cache local), idéal pour les zones isolées sans 4G. Fiches objets ultra-complètes : Visualisation du champ via Aladin/DSS2 (cadré à 120% de la taille de la cible). Graphique de hauteur pour la nuit en cours. Graphique de visibilité annuelle pour anticiper la saisonnalité des cibles. Éphémérides détaillées : horaires de la nuit astronomique, levers/couchers et impact de la Lune. Recherche approfondie : Des liens directs vers Simbad et Aladin sont intégrés pour chaque objet. 100% Gratuit et communautaire : C'est un projet non-commercial fait pour aider à sortir des sentiers battus. L'application est accessible ici : https://skycompendium-online.web.app. L'outil est encore en phase de peaufinage, notamment pour l'ergonomie mobile, alors n'hésitez pas à tester et à faire vos retours ! Bon ciel à tous ! Francis
-
Besoin de conseil, oculaires, barlow etc avec un Newton 200/1000
toumreg83 a répondu à un sujet de Destro dans Matériel général
du coup tu as cette rallonge entre ta Barlow et le porte oculaire, tu as essayé de l'enlever ? désolé pour les satellites mais bon on ne sait jamais quand on discute par message 😁 -
Allsky Thomas Jacquin Gestion des Modules Affichage variables.
fcouma a répondu à un sujet de AstroRied dans Les bricoleurs
Tu réponds à qui ? -
Besoin de conseil, oculaires, barlow etc avec un Newton 200/1000
Destro a répondu à un sujet de Destro dans Matériel général
Voila le montage que j’utilise. A gauche l’oculaire, dans la barlow au milieu et a droite le porte oculaire qui lui est au foyer du telescope -
Merci de votre passage😊 Oui Julien, et moi homme des caverne, tirer avec canon gros de 350mm!🤭 Non je l'avais faite au T350, et aucun intéret de double stacker une cible aussi brillante, vu en plus que la dernière était un peu meilleure: a+ Serge
-
[Énigme] La convergence des murmures
Fred_76 a répondu à un sujet de Fred_76 dans Quizz, Jeux, détente
Le dernier anachronisme est levé ! Et ça ne change rien à l'énigme... Ouf. On peut donc dire que ce texte aurait pu être écrit au XVIIIe siècle, et même au début de ce siècle. Edit : On me signale qu'une personne est arrivée au terme de l'énigme. Mais pas sur Webastro ! -
Besoin de conseil, oculaires, barlow etc avec un Newton 200/1000
Destro a répondu à un sujet de Destro dans Matériel général
Non je ne parle pas des satellites je sais lesquels sont les satellites de Jupiter quand même 😂. Je parle des etoiles alentours si j’essaie de faire un focus dessus pas moyen -
A suivre...
-
Porte oculaire Meade 10" LXD55 SN10
Skywatcher707 a répondu à un sujet de fredolol dans Matériel général
Il faut aussi que tu regardes sur des forums US (type Cloudy Nights et autres), tout cela sort avec un moteur de recherche. Ces Meade SN ont quand même été un peu vendus en France et Europe, mais plus aux USA. Les optiques ont toujours eu bonne presse, mais la mécanique/visserie tenait pas trop la route (un grand classique chez Meade et notamment ici pour du Made in Taïwan). Qq amateurs français ont eu des 8 et 10", ce dernier étant assez impressionnant en volume... J'avais trouvé un SN 10 en occasion en assez bon état, mais déjà JMI n'avait plus son modèle de PO, donc abandon du projet... 🙂 -
Remarque supplémentaire : si vous avez un souci d'annonces inaccessibles, merci de nous en informer et de donner le lien (même s'il est inutilisable) vers les annonces concernées dans votre message. En effet, nous ne pouvons retrouver rapidement les annonces quand vous nous donnez juste le type de matériel concerné.
-
[Énigme] La convergence des murmures
Pascal76 a répondu à un sujet de Fred_76 dans Quizz, Jeux, détente
Caramba, encore raté 🙂 -
C'est super, ca veux dire que tu peux stacker les 2 stcks, et faire une image encore meilleur ! Tu dois etre le seul a se désolé de refaire une cible déja faite. Meme @sebseacteam, qui dégaine des nouvelles cibles plus vite que tu tires avec tes canon 30mm automatique, il passe 50% de son temp a refaire des vielles cibles !
- Aujourd’hui
-
J'aime bien cette cible pas facile. Les nébuleuses sombre qui l'entoure sont pas evidente a faire ressortir. Il y a du bleu dans la section inferieur de cette nébuleuse, les couleurs sont la, je pense juste que la balance des blancs penche un peu plus vers les bleu/vert sur cette image. Pas facile d'équilibré parfaitement les teintes au traitement.
-
[Énigme] La convergence des murmures
Fred_76 a répondu à un sujet de Fred_76 dans Quizz, Jeux, détente
Le petit doigt d'un sage a dit - me semble t'il - qu'il n'y avait pas de lien avec l'astronomie. -
Salut, Merci pour ton retour, bon je me doutais de la galère avec ce vieux tube, l'optique est en très bon état, donc je vais devoir bricoler dessus. J'ai regardé tes références et effectivement cela risque d'être compliqué de mettre la main dessus. Je ne sais pas si des membres se sont amusés à percer le tube pour fixer un porte oculaire plus récent. Je vais étudier le sujet quitte à imprimer des plans de prote oculaire pour voir la faisabilité. Merci encore pour ton aide.
-
Gal Galaxie M82 - C8 - QHY minicam8 - LRGBHa - 20/12/2025
Ant-1 a répondu à un sujet de sebseacteam dans Astrophotographie
Jolie Classique ! tu l'a fait avec la lune de ces jours ci ou c'est plus vieux ? J'aime bien cette galaxie bizarre. Tu va refaire sa voisine ? quoi que je suis meme pas sur qu'elle rentre dans le champ. Enfin peut etre avec ta ssuper reduction de la mort qui tue a 0.4x ! -
[Énigme] La convergence des murmures
Fred_76 a répondu à un sujet de Fred_76 dans Quizz, Jeux, détente
Bien vu ! J'ai levé l'ambiguité. -
Néb diff LBN 576 La gousse d'ail - 2024/2025 - [103/130+26mm]
Ant-1 a répondu à un sujet de 180Vision dans Astrophotographie
Ohhhlala, 25h a bouffer de l'ail, j'espere que tu as pas oublié de te laver les dents !! Les détals sont impressionants, on les voit jamais comme ca, par ce que dhabitude il y a opas assez de signal. Du projet au long court, bien joué ! -
Elle est super jolie cette galaxie, elle a pas l'air bien grosse.
-
[Énigme] La convergence des murmures
Pascal76 a répondu à un sujet de Fred_76 dans Quizz, Jeux, détente
Il y a 5 observatoires à Nantes, pour garder la nuit? Nantes n’est pas très loin de la cible d’orient 🤔 -
[Énigme] La convergence des murmures
Fred_76 a répondu à un sujet de Fred_76 dans Quizz, Jeux, détente
Bien vu, mais relis bien le texte... Je vous fais confiance pour ne pas trop tourner en rond, vous avez déjà bien avancé malgré la brume 😉 -
[Énigme] La convergence des murmures
Fred_76 a répondu à un sujet de Fred_76 dans Quizz, Jeux, détente
Afin d'éviter toute confusion sur la fin, j'ai modifié le dernier quatrain. Par contre il comporte maintenant un piège dans lequel j'espère que vous tomberez 😁 Sinon, ça ne change pas le raisonnement... -
Salut, Je n’ai pas grand chose à ajouter. Je confirme que la pureté des couleurs et le piqué sont exceptionnels, on s’y habitue vite et on s’en rends compte quant on repasse à une paire de jumelles de gamme inférieure. En décembre j’ai pointé Albireo et j’étais surpris de la voir non seulement séparée facilement, mais aussi les couleurs claquent bien. Pour les flares / glares, pour moi ils ne sont visibles qu’en terrestre, plus ou moins selon la luminosité et la position des yeux. Ce n’est pas rédhibitoire pour moi, mais c’est dommage pour un instrument aussi cher. En tout cas ça rappelle que la perfection n’existe pas, utiliser un instrument d’optique nécessite toujours quelques efforts d’adaptation.
-
[Énigme] La convergence des murmures
Pascal76 a répondu à un sujet de Fred_76 dans Quizz, Jeux, détente
Concernant le 6ème quatrain, La Rochelle est aussi ma favorite, mais on ne peut pas exclure Brest, gardé par deux forts à l'entrée du goulet 🤔 -
-
Actualités
-
-
Constellia
-
Mes clubs
-
Siril et Sirilic
Club ouvert · 374 membres
-
Linux et astronomie
Club ouvert · 379 membres
-
L'astronomie vintage !
Club ouvert · 334 membres
-
Astronomie profonde.
Club ouvert · 20 membres
-

jusqu’à