Aller au contenu

Messages recommandés

Posté

Oui ça j'avais déjà été puni...Mais j'ai une 3.0.0.1904.

Par contre, tu es obligé de désinstaller c'est ça qui est pénible, puis d'installer de nouveau...mais faire une copie avant pour pas tout perdre...

  • J'aime 1
Posté
à l’instant, 180Vision a dit :

Oui ça j'avais déjà été puni...Mais j'ai une 3.0.0.1904.

Par contre, tu es obligé de désinstaller c'est ça qui est pénible, puis d'installer de nouveau...mais faire une copie avant pour pas tout perdre...

Normalement tu ne perds pas tout.

Tous les fichiers de config restent.

Toutes mes séquences enregistrées sont toujours là, ainsi que les catalogues du Skyatlas par exemple....
Mais ce qui est sûr c'est que tu ne peux pas avoir 2 versions de NINA qui cohabitent...
Au pire tu essaies dans la Sandbox....

https://learn.microsoft.com/fr-fr/windows/security/application-security/application-isolation/windows-sandbox/windows-sandbox-overview

Posté (modifié)
Il y a 11 heures, 180Vision a dit :

J'espère que ce n'est pas la version 3.1 HF1 de NINA

Je l'utilise avec une HEQ5 aucun soucis, peut-être une reprise trop tôt des images après le dithering qui crée un léger filé d'étoiles, c'est d'ailleurs peut-être pas NINA.

 

exemple.jpg

Modifié par TuxAstro
  • J'aime 2
Posté
Il y a 20 heures, sebseacteam a dit :

t'as trouvé le soucis, chez moi la version 3.1 ne fonctionne pas bien, meridian flip, astrométrie...

Suis repassé en 2.3 stable et ça rocks du poney.

Salut le copains,

et moi comme un c*n (qui ne fait aucune update normalement) je l'ai installée après la nébuleuse de croissant... On fait comment pour revenir à 2.3?😲

 

a+ et Merci

 

Serge

  • Comme je me gausse! 1
Posté
il y a 8 minutes, T350 a dit :

Salut le copains,

et moi comme un c*n (qui ne fait aucune update normalement) je l'ai installée après la nébuleuse de croissant... On fait comment pour revenir à 2.3?😲

 

a+ et Merci

 

Serge

Faut télécharger le fichier que j'ai mis dans le post.

Pas trouvé sur le net un endroit où se trouvent les versions précédentes.

Posté

ok, thx. J'ai le fichier d'install 2.3 original bien au chaud sur mon HDD. Il suffit de le lancer pour écraser 3.1?

Je vais regarder si ton fichier est identique au mien.

 

a+ & Merci

 

Serge

Il y a 17 heures, sebseacteam a dit :

si besoin j'ai la version 2.3 à la maison, déposée ici aussi mais je ne sais plus sur quel post assez récent....

Si toi tu t'y perds, imagine nous...😆

  • Comme je me gausse! 1
Posté

Oui tu lances l'installateur. Il désinstalle la version actuelle pour remettre l'ancienne.

Mais tu gardes tes fichiers de session, skyatlas, etc...

Posté

Juste pour comprendre et éventuellement ne pas être surpris quand ça va me tomber dessus (et pourrir un peu le post de Julien :)), c'est quoi le problème avec la 3.1 HF1 de NINA ?

  • Comme je me gausse! 1
Posté

a priori; problèmes au retournement au Méridien pour Julien, et problème de platesolve en + pour Seb.

Moi je sais pas, j'ai fais l'update après ma dernière prise. 

C'est pour ça que je ne fais jamais d'update une fois que j'ai un truc qui fonctionne. Mais après vous me traitez tous de "has-been", ringuard etc.

 

a+

 

Serge

  • Comme je me gausse! 3
Posté
il y a 26 minutes, krotdebouk a dit :

Juste pour comprendre et éventuellement ne pas être surpris quand ça va me tomber dessus (et pourrir un peu le post de Julien :)), c'est quoi le problème avec la 3.1 HF1 de NINA ?

Ça fout la zoubia pour le retournement au méridien.

On est plusieurs à avoir le guidage qui ne repart pas après retournement.

Si tu n'es pas là à ce moment là pour faire repartir, alors ta 2e partie de nuit est foirée.

  • J'aime 1
  • Merci / Quelle qualité! 1
Posté
il y a 5 minutes, sebseacteam a dit :

Ça fout la zoubia pour le retournement au méridien.

On est plusieurs à avoir le guidage qui ne repart pas après retournement.

Si tu n'es pas là à ce moment là pour faire repartir, alors ta 2e partie de nuit est foirée.

seb,

j'ai refais l'install avec ce fichier:

et manifestement c'est la 3.1:

image.png.47666a5d8c4be4f2ba0a89c68193a8a6.png

ça va devenir une urgence vitale.

 

a+

 

Serge

NINASetupBundle.exe

Posté (modifié)

Salut les amis

A priori, on est pas les seuls, sur cloudy night aussi, problemes avec les plug ins également qui ne se mettent pas à jour.

Cette version fout le dawa...

 

Ils auraient du appeler cette version Nightmare imaging  N Astro 

Modifié par Archer92
  • Comme je me gausse! 2
Posté

Alors, note as nous mêmes:

il faut désinstaller Nina complétement avant de faire une réinstallation de 2.3 HF1.

et ne plus en changer. Et les plugin "fais une belle image pour moi qui n'y comprends rien 😁!

 

j'espère tester ce soir.

  • Comme je me gausse! 3
Posté
il y a 34 minutes, sebseacteam a dit :

On est plusieurs à avoir le guidage qui ne repart pas après retournement.

Ca dépend peut être des montures ou des marques.. Ca se passe bien avec mon AM5, j'ai assisté à la manip les premières nuits par crainte justement que ça foire. Les montures à moteurs harmoniques n'ont pas de freins qui peuvent patiner, ça pourrait tout péter en cas de collision !

Guy53 avait eu le problème avec sa Celestron AVX..

En tous cas c'est noté, merci !

Posté

C'est pas Julien ou Seb @180Vision @sebseacteam qui avait fait le caquou avec une version "Nightly" (rien qu'avec le nom, tu sais que tu es tombé du coté sombre de l'astrophoto.

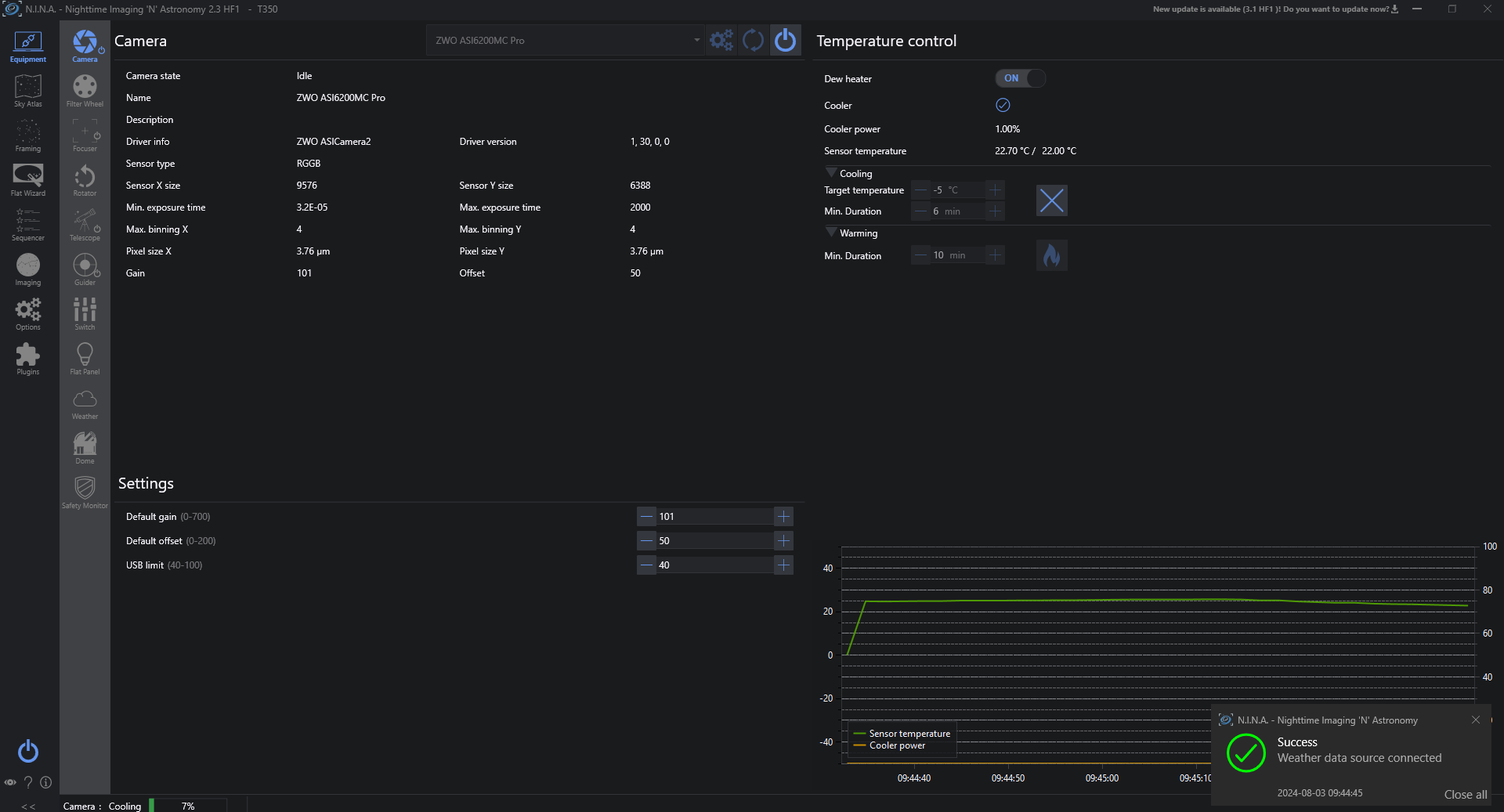
Ici tout es rentré dans l'ordre comme en 1940:

image.thumb.png.1ba8b8290525a341b2cdeb5c0f31cde3.png

l'immobilisme, c'est que du bonheur...

bon, sinon, j'ai reçu mes nouveaux câbles USB pour connecter les périphs à la monture dont j'ai remplacé le cable chinois (sans majuscule) interne à 20 ct avec un vrai Cat 8A. 

nouveauxcables.thumb.jpg.914afa972ba35983fca89d438cc331cc.jpg

C'est bien pratique pour un Newton (faut que je poste sur le groupe EQ8). Remarquez, même moi, qui suis comme @Tyler un manuel à la base, j'ai refais ce cable 3 fois.

Testé à donf avec une super bande passante. Maintenant, il faut que j'adresse les câbles puissance internes  pour alimenter les périph de la même façon. Et là, je serai au top.

Dédicace spéciale @Moot avec sa légère modification qui nécessite de gros poumons:

Audireboot.jpg.fddd8da243029b7aa60e345b2a0cf222.jpg

Je sais qu'il va être rempli de joie pour la journée. Par contre, il faut que je fasse super gaffe avec mes 6 points de mon permis "Junior".😁

 

a+

 

Serge

 

 

  • Comme je me gausse! 4
Posté
26 minutes ago, T350 said:

C'est pas Julien ou Seb @180Vision @sebseacteam qui avait fait le caquou avec une version "Nightly" (rien qu'avec le nom, tu sais que tu es tombé du coté sombre de l'astrophoto.

Ici tout es rentré dans l'ordre comme en 1940:

image.thumb.png.1ba8b8290525a341b2cdeb5c0f31cde3.png

l'immobilisme, c'est que du bonheur...

bon, sinon, j'ai reçu mes nouveaux câbles USB pour connecter les périphs à la monture dont j'ai remplacé le cable chinois (sans majuscule) interne à 20 ct avec un vrai Cat 8A. 

nouveauxcables.thumb.jpg.914afa972ba35983fca89d438cc331cc.jpg

C'est bien pratique pour un Newton (faut que je poste sur le groupe EQ8). Remarquez, même moi, qui suis comme @Tyler un manuel à la base, j'ai refais ce cable 3 fois.

Testé à donf avec une super bande passante. Maintenant, il faut que j'adresse les câbles puissance internes  pour alimenter les périph de la même façon. Et là, je serai au top.

Dédicace spéciale @Moot avec sa légère modification qui nécessite de gros poumons:

Audireboot.jpg.fddd8da243029b7aa60e345b2a0cf222.jpg

Je sais qu'il va être rempli de joie pour la journée. Par contre, il faut que je fasse super gaffe avec mes 6 points de mon permis "Junior".😁

 

a+

 

Serge

 

 

Si c'est moi :)

 

A souffler comme ca tu vas bientot pouvoir en faire le premier char à voile de la marque !:)

  • Comme je me gausse! 2
Posté

allez, dédicace spéciale Gérard @TuxAstro qui verra que c'est pas perso et que je pourris les poste de mon frère de pensée Julien:

 

C'est très d'actualité...😆

Mais moi au moins, je peux encore abusé de mes groupies en Electronique de puissance HW 🙂 (pas qu'il en ai beaucoup, nous sommes de profonds incompris).

Puis faut voir leur physique, à l'inverse de leur cerveau, physique assez inintélligent.

 

a+

 

Serge

  • Comme je me gausse! 1
Posté
il y a 4 minutes, 180Vision a dit :

A souffler comme ca tu vas bientot pouvoir en faire le premier char à voile de la marque !:)

ça c'est sous ma ceinture et très indigne de toi Julien...😀

J'ai presque envie d'aller te pourrir un concert avec un Moshpit Géant et te térroriser tes Goths...🤘

T'inquiète le char à voile continue de consomer des litres de MJoules d'énergie chimique.

Le puls drôle est que si ma caisse avait été écolo, la préfecture pouvait rien pour moi. Remarquez, un écolo, ça marche sur ses jambe (ce n'est que justice).

 

a+

 

Serge

  • Comme je me gausse! 3
Posté (modifié)
12 minutes ago, T350 said:

allez, dédicace spéciale Gérard @TuxAstro qui verra que c'est pas perso et que je pourris les poste de mon frère de pensée Julien:

 

C'est très d'actualité...😆

Mais moi au moins, je peux encore abusé de mes groupies en Electronique de puissance HW 🙂 (pas qu'il en ai beaucoup, nous sommes de profonds incompris).

Puis faut voir leur physique, à l'inverse de leur cerveau, physique assez inintélligent.

 

a+

 

Serge

 

Comme dans l'informatique en fait :)

 

Mais elles n'ont pas vu ton T350, c'est pour ça ....

 

4 minutes ago, T350 said:

ça c'est sous ma ceinture et très indigne de toi Julien...😀

J'ai presque envie d'aller te pourrir un concert avec un Moshpit Géant et te térroriser tes Goths...🤘

T'inquiète le char à voile continue de consomer des litres de MJoules d'énergie chimique.

Le puls drôle est que si ma caisse avait été écolo, la préfecture pouvait rien pour moi. Remarquez, un écolo, ça marche sur ses jambe (ce n'est que justice).

 

a+

 

Serge

 

Les goths n'ont pas peur vu qu'elles boivent du sang 🤣

Modifié par 180Vision
Posté
il y a 12 minutes, 180Vision a dit :

Les goths n'ont pas peur vu qu'elles boivent du sang 🤣

oui, au moins, tranquilles de ce coté là hein?😀

 

a+

 

Serge

  • Comme je me gausse! 2
Posté

Quand je vois le topic comment on l'a pourri, heureusement que la modération est en vacances, sinon y a longtemps qu'on serait en train de faire 65 tours autour du server a cloche pied 

  • Comme je me gausse! 3

Rejoignez la conversation !

Vous pouvez répondre maintenant et vous inscrire plus tard. Si vous avez un compte, connectez-vous pour poster avec votre compte.

Invité
Répondre à ce sujet…

×   Collé en tant que texte enrichi.   Coller en tant que texte brut à la place

  Seulement 75 émoticônes maximum sont autorisées.

×   Votre lien a été automatiquement intégré.   Afficher plutôt comme un lien

×   Votre contenu précédent a été rétabli.   Vider l’éditeur

×   Vous ne pouvez pas directement coller des images. Envoyez-les depuis votre ordinateur ou insérez-les depuis une URL.

  • En ligne récemment   0 membre est en ligne

    • Aucun utilisateur enregistré regarde cette page.
×
×
  • Créer...

Information importante

Nous avons placé des cookies sur votre appareil pour aider à améliorer ce site. Vous pouvez choisir d’ajuster vos paramètres de cookie, sinon nous supposerons que vous êtes d’accord pour continuer.