Toute l’activité
- Dernière heure
-
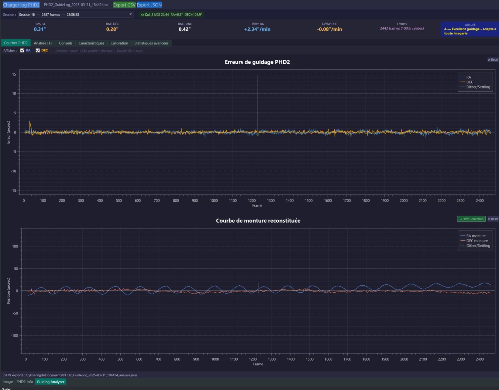
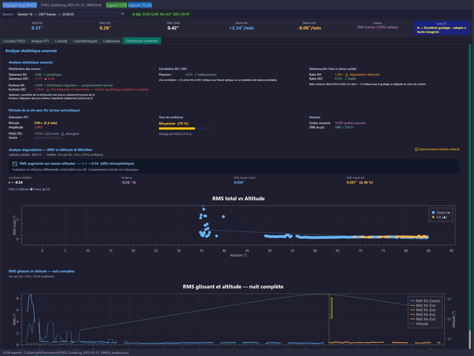
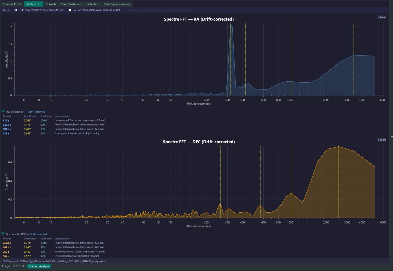
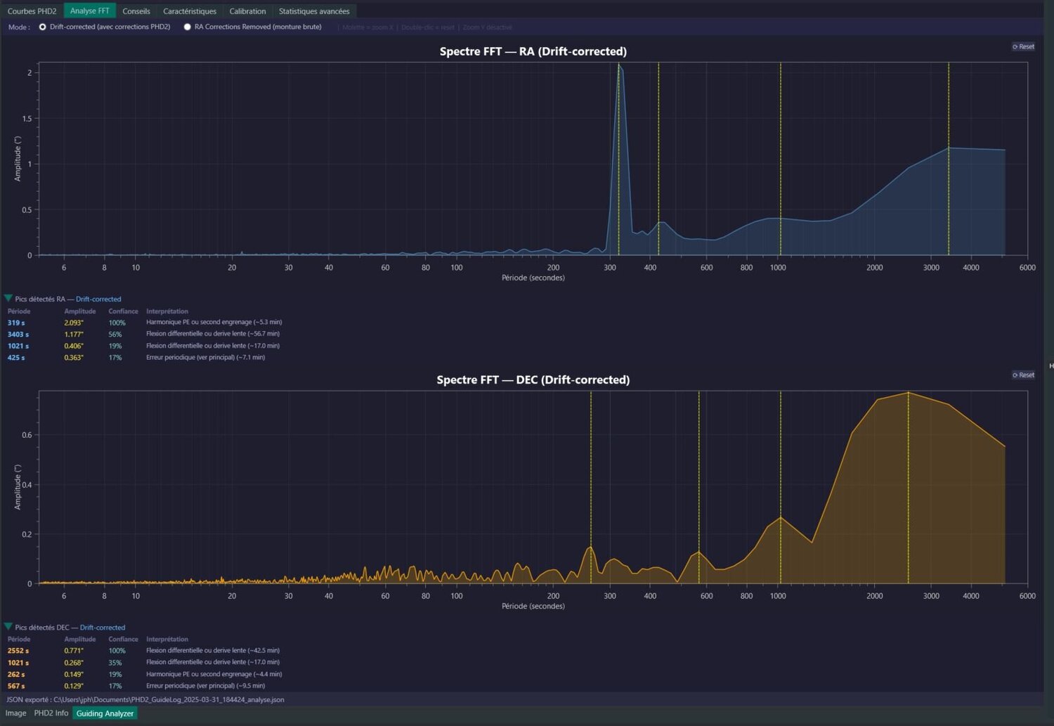
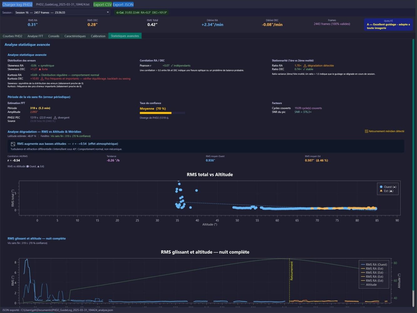
yes, désolé mais mon plugin est assez basic et non révolutionnaire. mais oui une petite présentation 😉 Donc il lit les fichiers de guidage issus de phd2, donc après une session. On choisi son fichier et sa session (par défaut je prend la plus grande) il y a 6 onglets: Courbes PHD2: il retrace la courbe de guidage et il recalcul la courbe de la monture hors correction de guidage. Sur la courbe reconstituée on peut mieux voire l'amplitude de la monture. Il y a un bouton "Drift correction" qui remet la courbe à plat. J'ai un soucis avec ce drift, car en fait il inclus une composante réfraction, une composante monture et une composante erreur de mise en station, voire d'orthogonalité. Je vais essayer dans une prochaine version d'arriver à démêler tout ca. (j'ai encore un petit bug avec la reconstitution de la courbe) Analyse FFT: Simple transformation de Fourier pour en ressortir les fréquence ou il se passe des choses sur la monture. là aussi il est possible de la calculer sur la courbe reconstitué Conseil: j'ai essayer de proposer des conseils, ou plutôt des point de vigilance en fonction de différents calculs que l'on peut faire sur une session de guidage Caractéristiques: on ne fait ici que présenter ce que PHD2 écrit dans les logs Calibration: ici on affiche la session de calibration qui précède la session de guidage Statistiques avancés: là j'ai essayé de me lâcher! Distribution des erreurs: Skewness: on recherche l'asymétrie de la distribution des erreurs, en gros on veut que ce soit symétrique donc 0 , Kurtosis: on recherche la fréquence des pics d'erreurs, là aussi on veut 0 sinon il y a un problème dans les engrenages, pearson: on calcul la corrélation des erreurs entre l'axe RA et DEC, on ne veut pas de corrélation donc 0, stationnarité: je regarde si en deuxième partie de session il y a une dégradation ou pas Je recalcul la période de la VSF et compare avec PPEC de phd2 si cet algo est utilisé... ne sert à rien mais je voulait recalculé la période et c'est assez fiable! j'ai essayé d'afficher le RMS versus altitude au cours de la session de guidage, cela permet de voire comment cela se dégrade ou pas le guidage Il y a des bouton d'export mais bof je vais peut être les retiré, l'export JSON permet de récupérer des statistiques mais pas tout... J'oubliais: sur les graphique: on zoom avec la molette de la souris et on déplace le graphique en restant appuyant avec le bouton gauche qq copie d'écran:
-
Doublet vintage 200mm FD20
astrocg a répondu à un sujet de Jorris dans Photos de vos antiquités ! de L'astronomie vintage !
Il fait 3000mm de focale. Pas de photo mais Lichtenecker en a fabriqué. Donc tu trouveras des photos sur la toile. À ce prix d'achat pas de raison d'investir à côté. Après s'il t'encombre un jour fais-moi signe ! -
Nuits Astronomiques de Touraine 2026
RIGEL33 a répondu à un sujet de jld37 dans Les rencontres astro
Avec grand plaisir C'est de la gelée 😊 -
si ça peut le faire, il faut juste une monture bien dimensionnée. Par exemple https://www.webastro.net/petites_annonces/takahashi-njp-avec-fs2_103162.htm
-
Excellent!
- Aujourd’hui
-
L'administration étasunienne actuelle a entrepris de démanteler le National Center for Atmospheric Research de Boulder (Colorado), principal centre mondial de recherche sur le climat et la météorologie. Fondé en 1960, le centre est à l'origine de nombre d'avancées fondamentales dans le domaine. Il opère le puissant Derecho, superordinateur de Cheyenne (Wyoming), pour la prédiction des mégafeux, inondations, des phénomènes météo extrêmes, ou des ouragans, et intervient également dans la navigation maritime et aérienne. Le centre, qui emploie directement plus de 800 personnes, est aussi un acteur économique local important. Jared Polis, le gouverneur démocrate du Colorado, a récemment eu un accrochage avec le Président Trump au sujet de sa contestation des résultats électoraux de 2020. The National Center for Atmospheric Research in Boulder, Colo.Credit...Caine Delacy for The New York Times
-
Une chance d'être tombé sur un vendeur au top 👍👍👍, c'est rare... Une affaire qui se termine bien 🙂 Mais je ne comprends pas trop pourquoi il a mis en vente un filtre HS... Peut-être ne le savait-il pas lui-même
-
photos galaxies
Skywatcher707 a répondu à un sujet de olivierfred42 dans Matériel astrophotographique
Salut Olivier, Tu fais comme tout le monde maintenant (même ceux qui en ont pas voulu...), tu achètes un Seestar S50 pour le léger, pas le S30 Pro car trop petit et ZWO vu la demande mondiale (sur ce type de produits, important à préciser...) est totalement débordé et n'envoie quasi plus rien (c'était déjà pareil 3 ans en arrière avec le S50...). Et pour le reste, c'est installation au Chili du setup imagerie et/ou achat de "temps de télescope" sur des instruments dédiés CP et parfois science participative (dépend si grand champ ou galaxies faibles). 🙂 Ca dépend si on veut faire de l'imagerie esthétique ou de l'astrométrie/photométrie, sans vouloir forcément "trouver" qqch, mais aider à la consolidation des données dans le domaine scientifique. Certains astrams utilisent des "vieux" setup, sur la base de SC (et pas forcément des EdgeHD) car ils n'ont pas besoin de matériels récents pour leurs travaux. A samedi aux JOA. 🙂 -
Elle est très belle 👍👍🙂
-
Très belle prise !! Le bras périphérique ressort bien !
-
Très sympas comme galaxie ! Bien joué !
-
Salut Polo😊 oui, il faut saisir les rares occasions... Merci à vous!😊 a+ Serge
-
Salut Phil😊 elle est bien sympa, et FDC réglé au poil, bravo a+ Serge
-
Salut Stéphane😊 il faut que tu essaies de faire maigrir un peu ces grosses étoiles. Aussi, tu as trop monté l'histogramme et le FDC est trop sombre. a+ Serge
-
Salut Sam😊 cible très pointue celle là, bravo. a+ Serge
-
Salut Rodolphe😊 elle est très belle, bravo. Par contre au niveau couleurs, elle est un peu bleue. a+ Serge
-
Merci à vous😊! a+ Serge
-
Tu peux même commencer à compter en yard 😅
-
photométrie Appel à observations dans Cassiopée "Neb0001a"
GeoffreyJoe a répondu à un sujet de cmltb612 dans L'astro autrement
Hello Chris, je ne garantis rien bien évidemment, mais je vais regarder ce que je peux faire ! Tu as mon mail Cheers -
Mon calcul de prévisions se base sur l'indice Kp, la latitude, la couverture nuageuse, la luminosité. Mais j'ai pas inclus les valeurs Bt et Bz, ni la vitesse du vent solaire. Pour le moment l'indice Kp est donnée dans l'onglet Météo, l'indice est calculé dans l'onglet Indices et dans l'onglet Accueil je donne une probabilité en pourcentage d'apercevoir les aurores. Je vais regarder pour inclure Bt et Bz par la suite (si ce n'est pas trop une usine à gaz )
-
Très jolie prise , bien joué !
-
Très belle capture , bien joué Serge !
-
Oui je me suis amusé à regarder ce catalogue mais t'as raison, c'est tout connu en Messier ou NGC
-
Le remote le rêve 😍 Belle prise ! Plus qu'à ajouter un peu de temps 😁
-
Bien belle prise ! 👍👍🙂
-
Actualités
-
Constellia
-
Mes clubs
-
Siril et Sirilic
Club ouvert · 376 membres
-
L'astronomie vintage !
Club ouvert · 335 membres
-
Astronomie profonde.
Club ouvert · 21 membres
-
Club Asiair
Club ouvert · 24 membres
-
Linux et astronomie
Club ouvert · 379 membres
-
